No mundo do self-hosting e dos homelabs, uma nova tendência começa a despontar: a busca por soluções que centralizem serviços de forma descomplicada, ao mesmo tempo em que se evita a dependência de plataformas fechadas. Nesse contexto, surge o MOS (Modular Operating System), um sistema operacional leve e modular construído sobre a base do Devuan. Completamente open source, o MOS é projetado para gerenciar servidores domésticos e pequenos racks por meio de uma interface web intuitiva e uma API robusta.
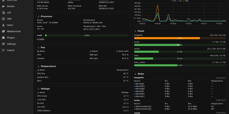
A proposta do MOS vai além de um simples NAS tradicional focado em armazenamento; ele se apresenta como uma verdadeira plataforma de gestão que integra pools e compartilhamentos, Docker, LXC e máquinas virtuais, tudo isso em uma abordagem que prioriza os serviços e permite expansão através de módulos e plugins.
Uma das características mais notáveis do MOS é sua arquitetura: enquanto a interface do usuário funciona como um cliente, a lógica principal reside em serviços de backend acessados por meio de uma API, otimizando a automação e a integração sem depender exclusivamente da interface gráfica. Essa separação permite que os usuários criem scripts e ferramentas internas com facilidade.
O MOS promete modularidade, leveza e total controle sobre os dados, com sua documentação enfatizando que não coleta informações do usuário, oferecendo “zero telemetria, zero rastreamento e zero relatórios de uso”. Todo o processamento é feito localmente, o que é um atrativo significativo para aqueles que valorizam a privacidade.
Para os entusiastas de homelabs, o MOS combina armazenamento e virtualização de maneira eficaz. Suas adoções incluem o suporte para Docker e LXC como padrão, além de QEMU para máquinas virtuais, embora a interface frontend para este último ainda esteja em desenvolvimento. Também é destacado o suporte para tecnologias de armazenamento como mergerfs e SnapRAID, que são populares entre usuários que buscam soluções flexíveis e escaláveis.
Em termos de segurança, o projeto adota um modelo de acesso baseado em tokens e recomenda a implementação de conexões seguras através de TLS/HTTPS e reverse proxy, assegurando que os dados do usuário estejam protegidos e que as melhores práticas de segurança sejam seguidas.
Atualmente, o MOS está em fase inicial, sendo completamente utilizável, mas com a consciência de que os usuários podem encontrar bugs e são incentivados a fazer backups devido à natureza crítica do sistema. O projeto convoca a comunidade para colaborar com feedbacks, testes e contribuições, visando aprimorar o produto e expandir suas funcionalidades.
Em um cenário em que a infraestrutura doméstica ganha cada vez mais relevância, o MOS se posiciona como uma solução moderna e centrada na autonomia do usuário, prometendo se estabelecer como uma alternativa viável no ecossistema de self-hosting, se conseguir traduzir suas promessas em estabilidade e eficiência.
A relevância do MOS não se limita ao seu potencial técnico, mas também ao seu apelo entre as comunidades que prezam por open source, modularidade e privacidade, aspectos que o diferenciam claramente em um mercado saturado de soluções complexas e menos transparentes.






